Maîtrisez la complexité financière des organismes de formation avec des outils adaptés à vos spécificités : gestion des OPCO, découpage multi-financeurs, facturation au réel, suivi des encaissements et génération automatique du Bilan Pédagogique et Financier. Loop simplifie votre gestion comptable tout en vous offrant une vision claire de votre rentabilité.
Facturation automatisée
Générez automatiquement vos factures depuis vos sessions de formation. Le système gère devis, factures et avoirs avec numérotation automatique conforme aux exigences légales. Créez des échéances de paiement personnalisées et programmez des relances automatiques pour les impayés.
La facturation peut être individuelle ou groupée, avec possibilité de facturer une sélection d’apprenants en un clic. Personnalisez vos séquences de facturation selon vos besoins : acompte à l’inscription, solde à la fin, mensualités, facturation à la séance…
Gestion des financeurs
Loop intègre une base de financeurs préremplie : tous les OPCO, France Travail, Régions, Agefiph, employeurs… Le découpage multi-financeurs permet de répartir le coût d’une formation entre plusieurs payeurs avec des lignes de facturation distinctes.
Pour chaque apprenant, renseignez le type de financement, le numéro de dossier, le numéro de contrat et créez les échéances personnalisées correspondantes. Un copier-coller intelligent permet d’appliquer la même configuration de financement à une sélection d’apprenants.
Comptabilité et exports
Visualisez votre chiffre d’affaires avec des tableaux de bord financiers détaillés par période, formation, formateur ou financeur. Les codes comptables sont personnalisables et les exports comptables sont compatibles avec vos logiciels de comptabilité (format CSV, FEC…).
L’écriture comptable automatique facilite le rapprochement avec votre expert-comptable. Chaque facture génère les écritures correspondantes avec les bons comptes et la TVA calculée.
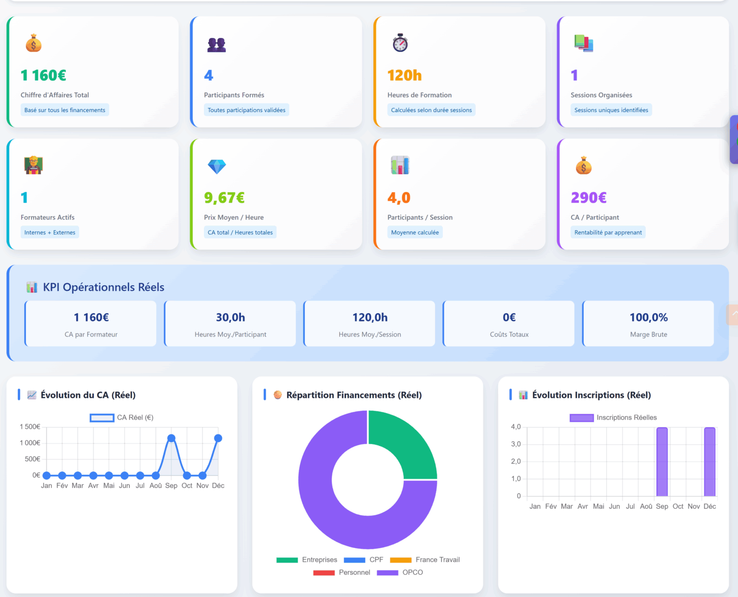
Analyse de rentabilité
Suivez la rentabilité de votre activité avec le calcul automatique des marges par formation, session ou formateur. Intégrez les coûts (salles, formateurs, supports) pour connaître votre marge réelle sur chaque action de formation.
Analysez le CA par formateur, le coût moyen par heure stagiaire, le CA moyen par participant et l’évolution de votre chiffre d’affaires. Des indicateurs essentiels pour piloter votre croissance.
Bilan Pédagogique et Financier
Générez votre BPF (Bilan Pédagogique et Financier) automatiquement en quelques clics. Sélectionnez la période concernée et Loop calcule toutes les lignes réglementaires à partir de vos données de sessions, inscriptions et facturations.
Les lignes complexes sont cliquables et affichent un tableau de bord détaillé expliquant l’origine des calculs : nombre de stagiaires par catégorie, heures dispensées par type, répartition des financements… Exportez le BPF en PDF pour transmission à la DREETS.
Flux financiers intégrés
Le module Financier s’alimente depuis le module Gestion Commerciale pour transformer les devis en factures, le module Gestion Administrative pour les données de sessions, et le module Émargement pour la facturation au réel basée sur les présences effectives. Les relances passent par le module Communication.